简体中文
繁體中文
English
Pусский
日本語
ภาษาไทย
Tiếng Việt
Bahasa Indonesia
Español
हिन्दी
Filippiiniläinen
Français
Deutsch
Português
Türkçe
한국어
العربية
Чем привлекательно долгосрочное инвестирование?
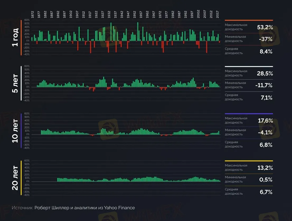
Абстракт:При долгосрочных инвестициях риск потерять деньги меньше. Этот тезис доказал американский экономист Роберт Шиллер и аналитики Yahoo Finance. Они проанализировали движение индекса S&P 500 с 1872 по 2018 гг.
Что из этого получилось:
1. Чем короче срок инвестирования, тем больше разброс между доходностями и потерями. Например, если вы инвестируете на 1 год, то вы можете либо заработать 53%, либо потерять 37%.
2. Если увеличить срок инвестирования, риск потерять деньги снижается.
3. При инвестировании на срок в 20 лет не было ни одного периода, когда фондовый рынок уходил в минус. Минимальный результат для одного из 20-летних периодов — 0,5% годовых.
Почему в перспективе рынки растут
Мировая экономика развивается. Страны активно торгуют друг с другом, мы чаще путешествуем, а благодаря новым технологиям производить товары можно дешевле и быстрее.
К тому же растёт население планеты. По подсчётам ООН, к 2050 году население Земли увеличится на 26%, с 7,7 млрд до 9,7 млрд.
Бизнес только выигрывает от прироста населений и развития мировой экономики: растут продажи, прибыль и рыночная стоимость. Всё это толкает рынок акций вверх.
Конечно, плохие времена на фондовом рынке тоже случаются. Например, обвал в марте 2020 или кризис 2008. Это всё краткосрочные и непредсказуемые колебания цен, которые иногда имеют место быть.

Подводя итоги, хотим отметить, что тактика скупать всё подряд с расчётом на то, что в долгосрочной перспективе вырастет, может оказаться неудачной. Перед покупкой надо понять, есть ли будущее у той компании, которую вы хотите купить. Если ответ положительный, то вперёд.

Отказ от ответственности:
Мнения в этой статье отражают только личное мнение автора и не являются советом по инвестированию для этой платформы. Эта платформа не гарантирует точность, полноту и актуальность информации о статье, а также не несет ответственности за любые убытки, вызванные использованием или надежностью информации о статье.
